
주요 기능
성능 모니터링
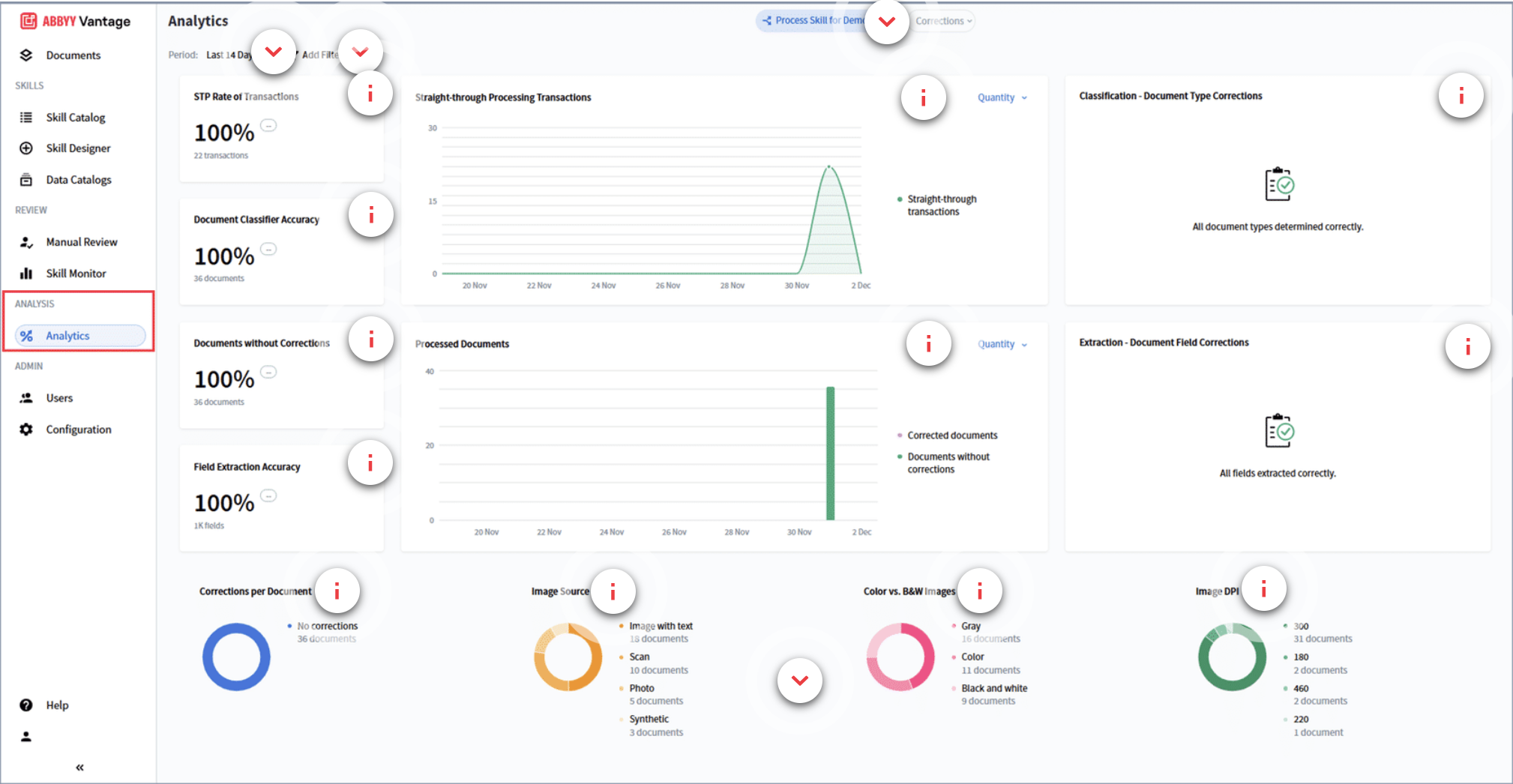
- STP Rate of Transactions (Straight-Through Processing). 사람 개입 없이 자동화가 성공적으로 처리된 트랜잭션 비율을 측정합니다.
- Processed Documents. 일정 기간 동안 처리 완료된 문서의 수와 비율을 시각적으로 표시합니다.
정확도 지표
- 문서 분류기 정확도. 시스템이 올바른 문서 유형을 얼마나 잘 식별하는지를 나타냅니다.
- Field 추출 정확도. 문서에서 데이터가 얼마나 정확하게 추출되는지를 나타냅니다.
- 수정이 필요 없는 문서 비율. 수동 수정이 전혀 필요하지 않았던 문서의 비율을 나타냅니다.
오류 분석
- 분류 및 추출 보정 통계(이 경우 모든 field와 타입이 정확했습니다).
- 보정 패턴, 이미지 원본 유형, 색상 프로파일, DPI 수준에 대한 시각적 분석.
운영 인사이트
- 이해관계자들이 시스템이 높은 정확도로 작동하고 있는지 파악하는 데 도움이 됩니다.
- STP가 낮거나 교정(수정) 빈도가 높을 경우, 최적화 방안에 대한 단서를 제공합니다.
